Monitor CockroachDB with DBmarlin

On this page Carat arrow pointing down

DBmarlin is a monitoring platform for databases. The CockroachDB integration with DBmarlin enables DBmarlin to view CockroachDB metrics stored in the crdb_internal system catalog.

In this tutorial, you will enable the CockroachDB integration in DBmarlin, run a workload on CockroachDB, and visualize data.

For more information about the integration, see the Cockroach Labs blog post.

Tip:

For more information about using DBmarlin, see the DBmarlin documentation.

Before you begin

You must have the following set up before proceeding with this tutorial:

Step 1. Connect DBmarlin to CockroachDB

Follow the steps in CockroachDB.

Step 2. Run a sample workload

To test the dashboard functionality, use cockroach workload to run a sample workload on the cluster.

Initialize the workload for MovR, a fictional vehicle-sharing company:

icon/buttons/copy
cockroach workload init movr  "postgresql://<username>:<password>@<host-address>:26257/movr?sslmode=verify-full&sslrootcert=$HOME/.postgresql/root.crt&options=--cluster%<cluster-id>"

Run the MovR workload for 5 minutes:

icon/buttons/copy
cockroach workload run movr --duration=5m <username>:<password>@<host-address>:26257/movr?sslmode=verify-full&sslrootcert=$HOME/.postgresql/root.crt&options=--cluster%<cluster-id>"

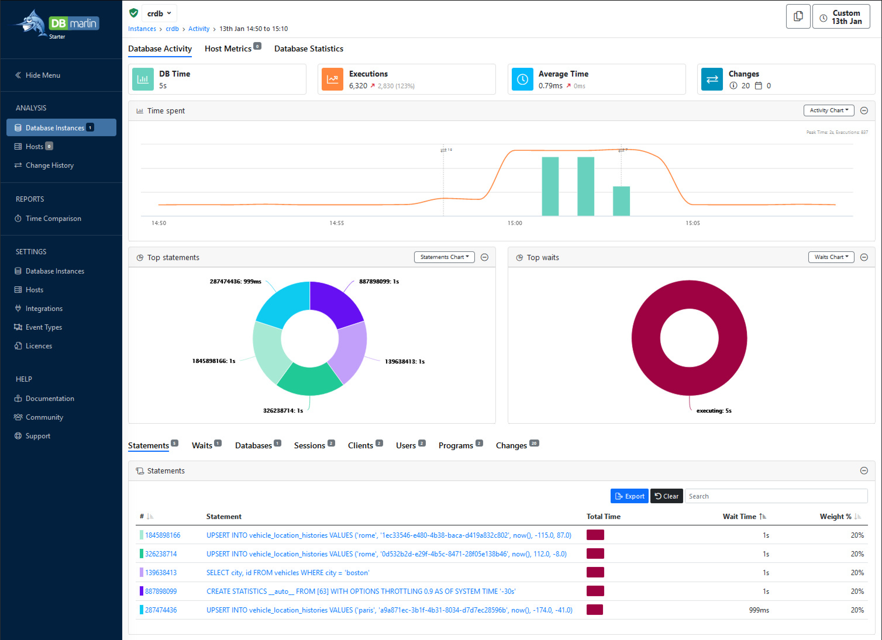
Step 3. View database behavior in DBmarlin

Follow the steps in Instance Dashboard.

When you open the dashboard you'll see :

CockroachDB Overview dashboard for DBmarlin

See also

×